在金融证券行业,每一笔交易指令、每一份客户资产信息、每一份投研核心报告,都是组织的生命线,也是必须守护的“数字资产”。

然而,随着《证券期货业数据安全管理办法》等政策的硬性落地,合规压力如潮水般涌来。对于证券公司而言,数据泄露不再仅仅是技术问题,更是关乎牌照合规、组织声誉的“红线”。数据安全分类分级,已经从曾经的“建议尝试”变成了如今避无可避的“必修课”。
01 摸排之难:消失在“冰山”之下的千万级数据
“家底不清”是大多数证券用户在启动数据安全建设时的第一道坎。

河南某证券公司在数字化转型中,数据早已不是整齐地躺在某一个抽屉里,而是像毛细血管一样,散落在核心交易系统、CRM系统、行情分析平台,甚至是办公OA等多个场景。
数据源类型复杂多样:既有结构化的数据库数据,也有非结构化的文档、日志等。
人工理不清:传统靠业务部门报送、人工核对的方式,不仅效率慢到“龟速”,且极易遗漏关键资产,导致数据管理长期处于“看不见、摸不着”的尴尬境地 。
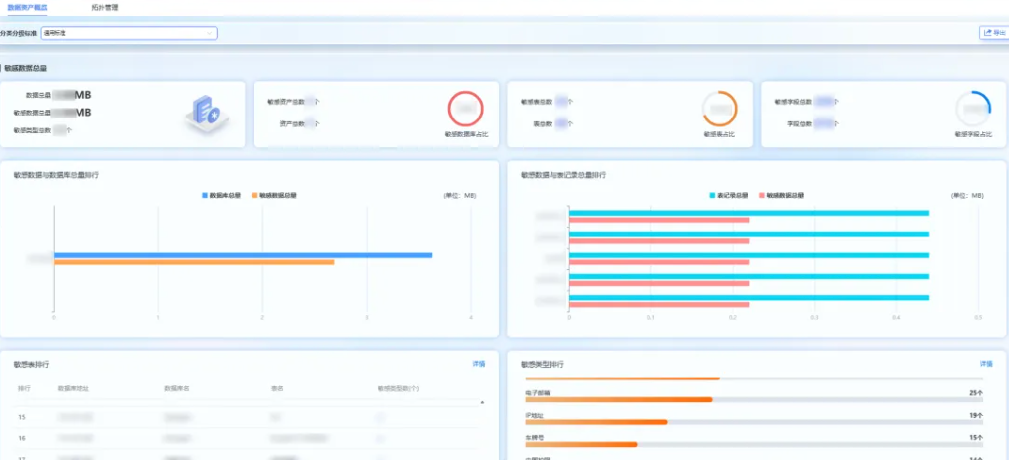
此次合作中,金年会jinnian科技给予分类分级产品强大的数据资产发现及数据库的识别扫描能力,自动扫描、识别存在于关系型/非关系型数据库、文件服务器、大数据平台的各类数据资产。隐藏在冰山下的客户敏感信息、交易数据、内部管理数据等瞬间浮出水面,精准锁定数据“在哪里、是什么类型、谁在用”。
02 智能分级:95%准确率背后的“行业大脑”
理清了资产,接下来最头疼的是“定级。证券行业的分类分级标准极其复杂,不仅要遵循国家层面的数据安全法规,还需符合证券行业特定的监管要求。如果证券公司从零开始自建体系,极易出现合规漏洞,甚至导致管理失效 。
为此,我们为客户引入了“智能+标准”的双重模式。
内置“行业标准包”:涵盖金融、证券、政务等多个领域,其中针对证券行业的标准更是结合监管要求与业务实际,明确了客户信息、交易数据、市场数据等核心分类维度和等级。证券公司无需闭门造车、从零开始搭建标准体系,直接基于内置标准微调即可快速满足合规要求。

产品在“内置多套标准”的基础上进一步升级智能分类分级能力。
机器学习自动进化:系统不仅能自动识别客户身份证、银行卡号等高敏感字段,还能顺利获得机器学习算法,自动学习证券公司的历史分类规则。
动态响应:当证券公司新增资管等业务数据时,系统会自动优化分类逻辑,无需频繁人工干预 。

这种模式将分类分级的准确率直接拉升至95%以上,大幅降低了人力成本,让安全工作真正跟上业务创新的脚步。
03可视化地图:让数据资产“一目了然”
过去,数据资产清单是一张张冗长的表格,且数量庞大,分布分散,难以体现数据之间的关系,证券管理人员看得头晕脑涨,却难以直观掌握数据资产的安全状态。

为了让管理更直观,我们推出了“数据资产地图”。 顺利获得可视化技术,将分散的数据源、数据资产、数据流转路径等信息以可视化形式呈现 ,管理人员以“上帝视角”清晰看到各类数据资产的分布位置、分类分级结果、关联业务系统以及安全风险等级。

这种“抽象”到“具象”的转变,让数据管理从“盲人摸象”变成了“指挥塔”模式,极大地提升决策效率。
04联防联控:打破孤岛,构建防护闭环
数据分类分级不是为了得出一个结果,而是为了后续的精准防护。如果分类分级结果无法与其他系统交互,就会形成新的“数据孤岛”。

我们的产品凭借丰富的对外接口,实现了与现有系统的无缝协同。
联动脱敏:识别出的“高敏感客户数据“自动同步至脱敏系统,确保敏感信息不出库。
动态赋权:不同的数据等级自动触发不同的访问权限,彻底杜绝越权访问。顺利获得“联防联控“模式,从识别,分类到防护、审计溯源,形成了一个严密的安全闭环。
05结语:建用结合,才是真正的安全
技术产品是骨架,专业服务则是血肉。在河南某证券公司的落地过程中,我们的团队深入业务一线,从需求调研到后期针对不同岗位的专项培训,确保了分类分级不只是挂在墙上的制度,而是融入日常工作的流程。

此次合作不仅为区域证券行业树立了标杆,更证明了一点:专业的数据分类分级,既是筑牢防线的底座,也是挖掘资产价值、保障业务创新的助推器。 未来,随着数据安全建设进入“深水区”,我们期待与更多伙伴共同开启安全与效率双升的新征程。

